News

Updates from ECAD Labs

Latest news, deep dives, release notes, and updates from the ECAD Labs team.

  • Build a Tezos desktop app with Tauri and Taquito
    | Claude Barde

    Build a Tezos desktop app with Tauri and Taquito

    Taquito is a TypeScript library that is now present in the vast majority of the web-based dapps of the Tezos ecosystem. If you have used a dapp on Tezos in your browser, you have most certainly used Taquito!

    However, it is also possible to use it in any JavaScript-based environment and today, we are going to see how it can be used in a desktop app 🤯

  • Introducing TezGraph, a Tezos blockchain API
    | Claude Barde

    Introducing TezGraph, a Tezos blockchain API

    Learn how to use a new GraphQL-based API to query data from the Tezos blockchain

    Note: ECAD Labs has stopped maintaining the TezGraph project. Free public servers referenced in this article will be decommissioned on January 6, 2023. If following this tutorial, please use an alternate TezGraph service. More information is available in this Tezos Agora post https://forum.tezosagora.org/t/support-for-tezgraph-ends-january-6-2023/4937.

    If you have been developing on Tezos, you may already be familiar with a REST API like the TzKT API to fetch different kinds of data from the blockchain. Although these APIs are amazing and provide a lot of information, they sometimes provide too many details and you have to sort and filter the results you get yourself.

  • The Liquidity Baking contract explained
    | Claude Barde

    The Liquidity Baking contract explained

    Understand how the Liquidity Baking contract works and the features it offers

    What is the Liquidity Baking contract?

    The Granada upgrade introduced a new tool on the Tezos blockchain: the Liquidity Baking contract. This is a constant product market-making (or CPMM) decentralized exchange contract (or DEX) for the XTZ/tzBTC pair. It allows users to exchange XTZ for tzBTC and vice-versa at rates similar to those found for the XTZ/BTC pair on centralized exchanges, with some caveats.

  • Understanding permits on Tezos (TZIP-17 standard)
    | Claude Barde

    Understanding permits on Tezos (TZIP-17 standard)

    Learn more about how permits can secure your Tezos smart contracts

    One of the most interesting features of smart contracts is that they can grant intricate access permissions to their users. Smart contract developers can allow anyone to use their contracts or they can set up conditions as to who has access to certain features of the contracts. One of the easiest ways to do that is to hardcode the conditions that have to be met in order to allow a particular user to call a specific feature of the contract, for example by using the Michelson instruction **IF** .

    However, you may also want to give your users the ability to allow or reject a certain transaction by saving it into a bigmap in the contract for later reference. This is what permits outlined in the TZIP-17 standard do. In a nutshell, permits approve transactions in advance and record these approvals in a contract for later processing by third parties.

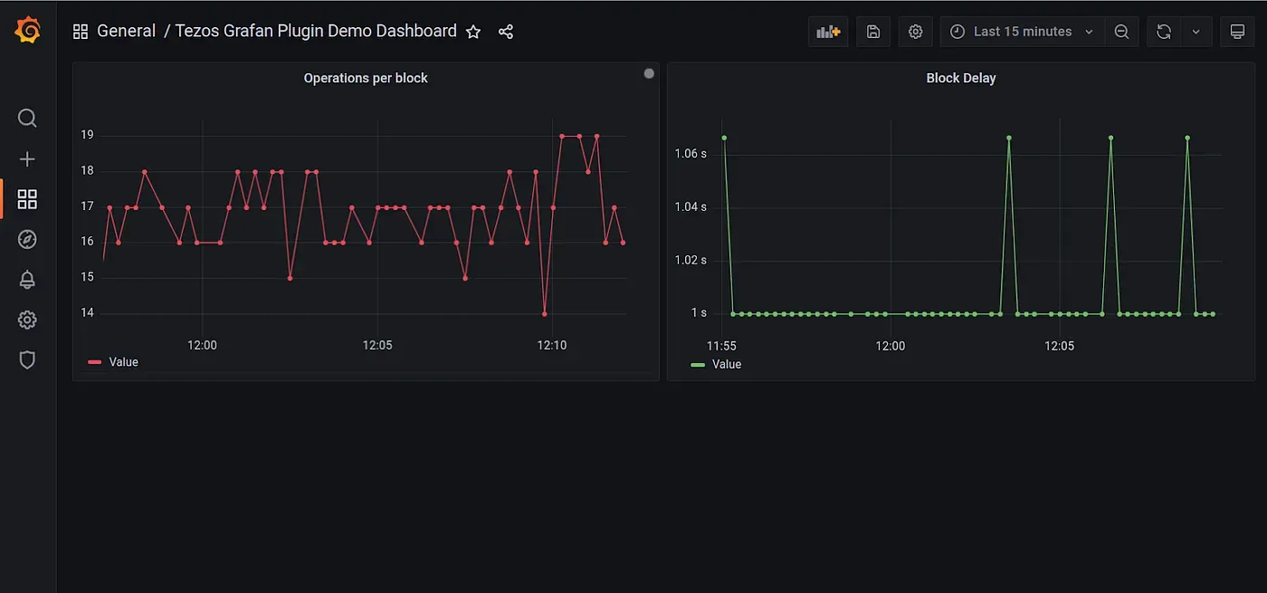
  • Grafana Plugin for Tezos Nodes
    | Jev Bjorsell

    Grafana Plugin for Tezos Nodes

    We have just made the initial release of our new Tezos Grafana Plugin. This plugin allows Grafana users to monitor Tezos RPC node and block level data. We use this plugin internally for testing and monitoring. At ECAD Labs the core dependency for all of our Tezos projects is the Tezos RPC node (typically Octez, but also TezEdge). This plugin was created to be another tool in our testing tool belt.

    When testing in an environment that doesn’t have public indexers (such as mainnet or the long-lived testnets), it’s useful to have a tool that is quick to set up, and doesn’t have any external dependencies besides the system it is monitoring. We want to make the barrier to exploration and experimentation lower, and this plugin helps us with that end.